Testing with Postman
The following guide will go over the process of testing backend APIs with Postman. These APIs are automatically exposed via our backend SDK (/auth/* path).
important
- Make sure that the Session Recipe is correctly setup in your backend
- For the examples given below we will be running our backend on domain
localhostand port3001 - The Open API spec for the APIs being tested can be found here.
- Postman does cookie management on its own. So you don't need to manually set cookies on each request.
note
We recommend using cookie-based sessions while testing with Postman, to make use of the built-in cookie manager. This can be enabled by adding the "st-auth-mode: cookie" request header during the sign up API call as shown below.
You do not need to do this in your frontend code since our SDK does this for you.
1. Create a new Session#
We will first test creating a new session and check that session tokens are set.
For example, in your backend API you can use the Session.createNewSession function and check that the session tokens are set in the response through Postman.
- NodeJS
- GoLang
- Python
- Other Frameworks
Important
import express from "express";
import Session from "supertokens-node/recipe/session";
import supertokens from "supertokens-node";
let app = express();
// in you backend
app.post("/create-new-session", async (req, res) => {
await Session.createNewSession(req, res, "public", supertokens.convertToRecipeUserId("test-user"), {}, {})
res.send({
"message": "New user session created"
})
})
In Postman, set the request type to
POST.In the Header tab, set key
st-auth-modewith valuecookie. This will advise the backend that you prefer cookie-based sessions. This can be overridden by backend settings, but it's respected by default.On a successful request, a new user session will be created, with session tokens being returned in the response.

You can see the session tokens set by the response by switching to the cookies tab

These cookies are:
sAccessTokensRefreshToken
More information about these cookies can be found here
2. Session Verification#
We can also test APIs that require the user to be logged in.
For example, we have an API used to query user data with the verifySession middleware as shown below.
- NodeJS
- GoLang
- Python
- Other Frameworks
Important
import express from "express";
import { verifySession } from "supertokens-node/recipe/session/framework/express";
import { SessionRequest } from "supertokens-node/framework/express";
let app = express();
// The following code snippet is an example API. You do not need to
// implement it in your app
app.post("/change-user-data", verifySession(), async (req: SessionRequest, res) => {
let userId = req.session!.getUserId();
// mutate some user data
res.send({
userId
})
})
import (
"encoding/json"
"net/http"
"github.com/supertokens/supertokens-golang/recipe/session"
"github.com/supertokens/supertokens-golang/supertokens"
)
// The following code snippet is an example API. You do not need to
// implement it in your app
func main() {
http.ListenAndServe(":3001", supertokens.Middleware(http.HandlerFunc(func(rw http.ResponseWriter, r *http.Request) {
// Handle your APIs..
if r.URL.Path == "/change-user-data" {
session.VerifySession(nil, func(w http.ResponseWriter, r *http.Request) {
sessionContainer := session.GetSessionFromRequestContext(r.Context())
w.WriteHeader(200)
w.Header().Add("content-type", "application/json")
bytes, err := json.Marshal(map[string]interface{}{
"userId": sessionContainer.GetUserID(),
})
if err != nil {
w.WriteHeader(500)
w.Write([]byte("error in converting to json"))
} else {
w.Write(bytes)
}
}).ServeHTTP(rw, r)
return
}
})))
}
# The following code snippet is an example API (fastapi). You do not need to
# implement it in your app
from supertokens_python.recipe.session.framework.fastapi import verify_session
from supertokens_python.recipe.session import SessionContainer
from fastapi import Depends
@app.post('/change-user-data')
async def change_user_data(session: SessionContainer = Depends(verify_session())):
_ = session.get_user_id()
# mutate some user data
# send response
- In Postman, set the request type to
POST. - Set the URL to
http://localhost:3001/change-user-data - If you have the
antiCsrfattribute set toVIA_TOKENin your backend SuperTokens config, then, in the Postman Header tab, set the key asanti-csrfand value as theanti-csrftoken retrieved from the login response. - On a successful response, the response body will contain user data.
important
By default, for GET APIs, you don't need to provide the anti-csrf request header as anti-CSRF checks are only done in non-GET APIs

In case you query the /change-user-data API with an expired access token, you will get a 401 response with the message try refresh token.

To generate new session tokens you can use the /auth/session/refresh API as shown in the next section.
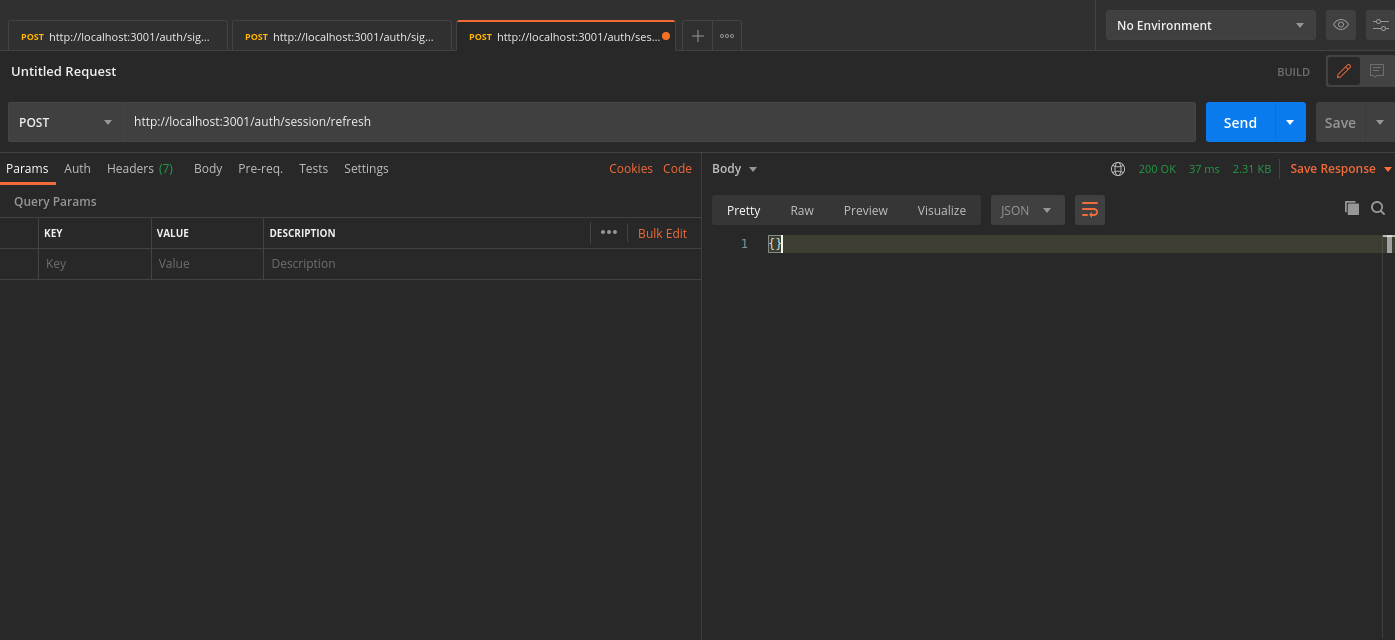
3. Refreshing Session Tokens#
In case your access token expires you can call the /auth/session/refresh api to generate a new access token and refresh token.
- In Postman, set the request type to
POST. - Set the URL to
http://localhost:3001/auth/session/refresh - On a successful response, new session tokens will be set

You can see the new session tokens by switching to the cookies tab

4. Logout#
The /auth/signout API will be used to invalidate the user sessions. This will clear the session cookies set in postman.
- In Postman, set the request type to
POST. - Set the URL to
http://localhost:3001/auth/signout - On a successful response, the session tokens will be cleared from Postman, and from the database
